Глава 1. Лентопротяжные механизмы
Рассмотрим следующие основные элементы лентопротяжных механизмов:
механизмы прерывистого движения кинолент — грейферные и мальтийские, имеющие применение в отечественной кинокопировальной аппаратуре;
механизмы непрерывной печати изображения;
механизмы печати фотографической фонограммы;
устройства для наматывания и разматывания киноленты.
§ 1.1. Механизмы прерывистого движения кинолент
Механизмы прерывистого движения предназначаются для скачкообразного перемещения кинолент в фильмовом канале в период перекрывания светового потока в светооптической системе обтюратором.
К механизмам прерывистого движения кинолент предъявляются следующие основные технические требования:
в процессе экспонирования должно быть предотвращено взаимное перемещение исходного фильмового материала и светочувствительной кинопленки относительно друг друга;
при контактной печати в период экспонирования должен быть плотный контакт эмульсионных слоев исходного фильмового материала и светочувствительной кинопленки по всему нолю печатаемого изображения;
при оптической печати должны быть точно сопряжены все точки печатаемого изображения и светочувствительной кинопленки относительно друг друга;
высокая устойчивость изображения в копии;
высокая сохранность фильмовых материалов, в особенности негатива;
надежная смазка наиболее нагруженных подвижных частей механизма, их высокая износоустойчивость и стабильность в работе.
В
качестве механизмов прерывистого
движения в кинокопировальной
аппаратуре находят применение грейферные
и мальтийские
механизмы [1, 2]. Грейферные механизмы
рассчитаны
на сравнительно невысокую частоту смен
кадров, не
превышающую 10—12 кадр/с. Мальтийские
механизмы рассчитаны
па частоту смен кадров 24 и 36 кадр/с,
соответственно
для 35-, 16- и 8-мм кинопленки. В практике
находят применение
мальтийские механизмы, рассчитанные
на работу
при прямом и обратном ходе аппарата, а
также механизмы, рассчитанные па
работу лишь при п
рямом
ходе.
Рис. 1.1. Схема грейферного механизма с качающимся фильмовым каналом
В отечественной кинокопировальной аппаратуре используются грейферные механизмы унифицированной конструкции с пульсирующим фильмовым каналом и неподвижными зубьями контргрейфера, что обеспечивает высокую устойчивость изображения при печати. Эти грейферные механизмы выполняются в двух модификациях: с качающимся фильмовым каналом и с параллелограммной подвеской фильмового канала.
На рис. 1.1 представлена схема грейферного механизма с качающимся фильмовым каналом [3].
На валу 1 жестко укреплены зубчатое колесо 2, связанное с приводным механизмом, и кулачки 3 и 4. Кулачок 3 управляет приводной рамкой 5, получающей вследствие этого качательное движение. Это движение при помощи рычага 7 и камня 8 трансформируется в возвратно-поступательное движение грейферной рамки 9. На этой рамке имеются зубья, с помощью которых транспортируется кинопленка.
Кулачок 4 управляет приводной рамкой 6, качающейся вместе с валом 10 и рычагом 11. Последний шарнирно связан с тыльной стороной фильмового канала 12; вследствие этого он совершает качательное движение относительно оси 13.
В прямоугольном отверстии фильмового канала 12 расположена сменная печатная рамка 14 с зубьями контргрейфера.
Маховик 15 обеспечивает вращение вала 1 с постоянной угловой скоростью.
Н
а
рис. 1.2 показана схема грейферного
механизма с параллелограммной
подвеской фильмового канала, выполненной
в виде шарнирного многозвенника.
Рис. 1.2. Схема грейферного механизма с параллелограммной подвеской фильмового капала
Укрепленные на валу 1 кулачки 3 и 4 управляют приводными рамками 5 и 6. Рамка 5 с помощью рычага 7 и камня 8 осуществляет возвратно-поступательное движение по вертикали грейферной рамки 9, а рамка 6 совместно с валом 10 и рычагом 11 — возвратно-поступательное движение по горизонтали фильмового канала 12, Это достигается с помощью шарнирного многозвенника 13.
С
труктурная
схема кулачка, приводной и грейферной
рамок
показана на рис. 1.3. Сплошными линиями
показано положение
элементов механизма в начале движения
грейферной
рамки с зубьями, а штриховыми — в конце.
Кулачок поворачивается
относительно оси О1
приводная рамка — относительно
оси О2,
а грейферная рамка при помощи вкладыша
связана
шарнирно с рычагом в точке Оз.
При повороте кулачка вокруг оси O1
на угол
приводная
рамка поворачивается вокруг оси 02
на угол (
и грейферная
рамка с зубьями перемещается вдоль
направляющих
по вертикали на шаг грейфера Нг.
Рис. 1.3. Структурная схема звеньев грейферного механизма
Если обозначить длину рычага О2—О3 через L, то шаг грейферной рамки определится из выражения
(1.1)
![]()
На
рис. 1.4 показана структурная схема
кулачка, приводной
и грейферной рамок при текущем значении
утла поворота кулачка на угол а,
вследствие которого рычаг L
поворачивается
на угол
.
Задаваясь
все возрастающими значениями
,
можно графическим
построением в большом масштабе получить
соответствующие
им значения
.
По
значениям
можно рассчитать соответствующие им
величины
перемещения зубьев грейфера по формуле
(1.2)

При
![]()
По
результатам графических и расчетных
работ можно построить
графики пути кинопленки
или
,
а
по ним путем последовательного
графического дифференцирования
получить графики скорости и ускорения
кинопленки.
Рассмотрим грейферный механизм, построенный на базе приведенного выше грейферного механизма унифицированной конструкции, у которого кинематическая схема видоизменена таким образом, что позволяет транспортировать киноленту (в частности, шириной 70 мм) со значительно увеличенной высотой кадра [50], соответствующей 10—12 перфорациям
На валу 1 закреплено зубчатое колесо 2, кулачки 3 и 4 и маховик 5. Зубчатое колесо 2 связано с приводным механизмом аппарата.


Риг. 1.4. Структурная схема кулачка, приводной и грейферной рамок
Кулачок 3 помещен внутри приводной рамки 6, которая качается на оси 7. В прорези приводной рамки 6 помещен палец 8, укрепленный на рычаге 9. Правый конец этого рычага укреплен на валу 10. На последнем укреплен также рычаг П. На левом конце этого рычага укреплен палец 12,который входит в камень приводной и грейферной рамок 13, расположенный в пазу грейферной рамки 14. На грейферной рамке укреплены зубья грейфера 15.
Таким образом, вращательное движение вала 1 при помощи кулачка 3 трансформируется в качательное движение звеньев 6, 9 и 11, а при помощи пальца 12 и камня 13 трансформируется в возвратно-поступательное движение рамки грейфера 14 по вертикали вдоль направляющих 16.
Вал 10 расположен внутри эксцентричной втулки 17, поворотом которой регулируется соотношение плеч рычагов 6 и 9, а следовательно, ход рамки грейфера 14. Левый конец рамки грейфера 14 расположен в направляющей 18.
Зубья грейфера 15 проходят сквозь пазы фильмового канала 19. Фильмовой канал — пульсирующий и включает в себя пульсирующую рамку 20, связанную с шарнирным четырехзвенником 21, дверцу 22 и прижимную рамку 23.
С тыльной стороны пульсирующей рамки 20 имеется окно, в которое входит сменная печатная рамка 24 с зубьями контргрейфера 25.


Рис. 1.5. Схема грейферного механизма, предназначенного для транспортирования кинопленки с повышенной высотой кадра
Качательное движение фильмового канала, необходимое для попеременного одевания кинолент то на зубья грейфера, то на зубья контргрейфера, осуществляется при помощи кулачка 4, приводной рамки 26 и рычага 27. Последний состоит из направляющей 28, которая укреплена на валу 29. Сквозь направляющую 28 свободно продета ось 30, нижняя часть которой выполнена в виде вилки, а на ее верхней части укреплена ручка 31. Вилка охватывает сухарь 32, сидящий на пальце 33, укрепленном на пульсирующей рамке 20.

Рис. 1.6. Структурная схема звеньев грейферного механизма, предназначенного для транспортирования кинопленки с повышенной высотой кадра
Кулачки 3 и 4 рассчитываются и устанавливаются таким образом, чтобы обеспечить согласованность совместной работы рамки грейфера и пульсирующего фильмового канала.
Структурная схема кулачка, приводной рамки и системы шарнирно связанных рычагов грейферного механизма, предназначенного для транспортирования кинопленки с увеличенной высотой кадра, показана на рис. 1.6.
При
повороте кулачка на угол
рычаг
поворачивается
На угол
,
а рычаг
— на
.
Из схемы рис. 1.6 следует
![]()
или
![]()
Но
![]()
следовательно,
(1.3)
![]()
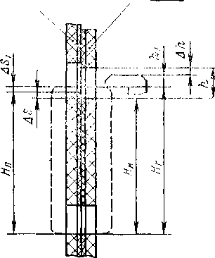
Для определения максимальной высоты зуба грейфера при контактной прерывистой печати обратимся к схеме рис. 1.7. При расчете принимаем, что негатив имеет максимальную усадку, вследствие чего шаг кадра ' негатива Ян имеет минимальное значение. Между верхней кромкой зуба грейфера и верхней кромкой перфорации негатива предусматривается зазор А/г ~ 0,1 мм. При транспортировании негатива с меньшей усадкой этот зазор увеличивается
светочувствительная пленка негатив

Рис. 1.7. Схема зацепления с перфорациями двух кинолент зуба грейфера
Обозначим через Нг и Нп соответственно шаг грейфера и шаг кадра на кинопленке.
При
входе зуба грейфера в перфорации и
перемещении вниз
он вначале перемещается на величину
и
входит
в контакт с рабочей кромкой перфорации
кинопленки. Затем
он перемещается на величину
и
сдвигает
одну ленту относительно другой. Этот
сдвиг тем больше, чем
больше разность усадок кинолент. После
этого зуб грейфера перемещает обе
ленты на величину Нн.
Высота зуба грейфера определяется из выражения
(1.4)
Схема зацепления с перфорациями двух кинолент зуба контргрейфера показана на рис. 1.8.
Обозначим через Нп' и Нн' промежутки от места выхода зубьев грейфера до места входа зубьев контргрейфера для кинопленки и негатива соответственно.
светочувствительная
плёнка негатив
Рис. 1.8. Схема зацепления с перфорациями двух кинолент зуба контргрейфера
При
входе в перфорации зубьев контргрейфера
одна лента
смещается относительно другой на
величину
.
Обозначим через
tn и tн — соответственно шаг перфорации кинопленки и негатива; п — число перфораций в промежутке от места выхода зубьев грейфера до места входа зубьев контргрейфера.
Тогда
Hn'=ntn; Hн'=ntн
и
![]()
Чем
больше
,
тем больше затрудняются условия
зацепления
зубьев контргрейфера с перфорациями
кинолент. При
проектировании желательно, чтобы ДЯ
было минимальным.
Это может быть выполнено, если свести
к минимуму п, что
можно достигнуть, если расположить
зубья контргрейфера
после траектории зуба грейфера по ходу
движения кинопленки.
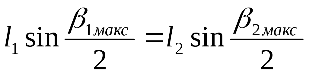
На рис. 1.9 показана схема мальтийского механизма и фильмового канала для прерывистого передвижения двух кинолент (формата 4x8 мм), рассчитанного на работу аппарата при прямом ходе и с реверсом. В механизме применены 40-зубый скачковый печатный барабан 1 и 40-лопастный мальтийский крест 2. Мальтийский крест изготовлен из полиформальдегида, что обеспечивает его высокую износоустойчивость, а также малый момент инерции при значительных размерах.
В фильмовом канале светочувствительная кинопленка 3 и контратип 4 раздельно поджимаются подпружиненными направляющими 5 и 6 к неподвижной направляющей 7. Степень прижима каждой из кинолент может регулироваться |,таким образом, чтобы в момент экспонирования был обеспечен контакт между ведущим зубом скачкового барабана и рабочими кромками перфораций.
Киноленты в поперечном направлении ориентируются также раздельно (принцип работы устройства показан на рис. 1.11). Независимая ориентация каждой из кинолент относительно скачкового барабана обеспечивает высокую точность печати.
Во избежание образования нагара в фильмовом канале, могущего возникнуть в связи с постоянным трением кинолент о подпружиненные направляющие, последние изготавливаются из полиформальдегида.
Конструкция фильмового канала симметрична относительно скачкового барабана в целях обеспечения одинаковых условий печати при работе аппарата как при прямом ходе, так и с реверсом.
Мальтийский механизм рассчитан па частоту смен кадров 36 кадр/с.
Па рис. 1.10 показана конструктивная схема мальтийского механизма для прерывистого передвижения светочувствительной кинопленки (4X8 мм) при оптической печати.
Н
корпусе 1
на шарикоподшипниках установлена ось
эксцентрика
2.
Эксцентрик
приводится во вращение от шестерни
3,
связанной с приводным механизмом
аппарата. Палец 4 зaкреплен
в эксцентрике 2
на
двух опорах, причем на палец
одета вращающаяся втулка 5.
Рис.
1.9. Схема мальтийского механизма и
фильмового канала для контактной
прерывистой печати
Рис.
1.10. Конструктивная схема мальтийского
механизма для прерывистого транспортирования
светочувствительной кинопленки при
оптической печати
Десятилопастный мальтийский крест б запрессован на валу 7, изготовленном за одно целое со скачковым зубчатым барабаном 8. Межосевое расстояние мальтийского креста и эксцентрика регулируется поворотом эксцентричной втулки .9 и фиксируется во втулке 10 хомутом 11.
На корпусе 1 соосно с осью эксцентрика 2 имеется базовый цилиндрический поясок 12, который центрирует механизм на плате фильмового канала. Разворачивая весь механизм вокруг оси эксцентрика, можно регулировать положение скачкового барабана относительно экспозиционного окна в зависимости от расположения кинокадров относительно перфораций на исходном фильмовом материале.
На рис. 1.11 показана схема устройства для контактной прерывистой печати изображения при помощи мальтийской системы, в котором в отличие от рассмотренного ранее скачковый барабан вынесен за пределы экспозиционного окна [4]. Оно, следовательно, рассчитано на работу лишь при прямом ходе аппарата без реверса.
На валу 1, кинематически связанном с приводным механизмом кинокопировального аппарата, жестко укреплен эксцентрик 2 с пальцем 3. Он сцепляется с мальтийским крестом 4, укрепленном на валу 5.
На этом же валу укреплен скачковый зубчатый барабан 6, прерывисто транспортирующий две киноленты через фильмовый канал.
Негатив изображения 7 поступает в фильмовый канал 14, предварительно направляясь по плоскости прижимной рамкой 8 и по торцу: спереди роликами 9 с неподвижными осями, а сзади роликами с подпружиненными осями (не показанными па рисунке).
Светочувствительная кинопленка 10 предварительно направляется, но плоскости прижимной рамкой 11, но торцу спереди роликами 12 с неподвижными осями, а сзади роликами с подпружиненными осями 13.
После этого обе киноленты, находясь в контакте, поступают в фильмовый канал 14, где совместно направляются по плоскости прижимной рамкой 15, а по торцу роликами 16 с неподвижными осями и роликами с подпружиненными осями 17. Экспозиционный свет поступает на экспозиционное окно снизу вверх, как показано стрелкой.
После фильмового канала обе ленты, находясь в контакте, поступают на скачковый зубчатый барабан 6, причем совместный прижим к барабану осуществляется при помощи прижимной колодки 18.
После зубчатого барабана 6 обе ленты разделяются в виде петель и поступают раздельно на зубчатые барабаны для последующего транспортирования по лентопротяжному тракту.

Рис. 1.11. Схема устройства для контактной прерывистой печати при помощи мальтийской системы, в которой скачковый барабан вынесен за пределы экспозиционного окна
При необходимости зацепления 5 — 6 перфораций с зубьями скачкового барабана на сравнительно небольшом угле охвата, в особенности при транспортировании 16- и 8-мм кинолент, у которых шаг перфораций равен шагу кинокадра, требуется увеличивать число лопастей мальтийского креста.
В кинокопировальной аппаратуре, предназначенной для контактной и оптической печати на 16- и 8-мм кинопленке, число лопастей мальтийского креста достигает 24 и 36.
При увеличении числа лопастей мальтийского креста изменяются его кинематические и динамические характеристики.
т/ = v
Зная, что скорость V и ускорение а прерывисто транспортируемой мальтийским механизмом кинопленки выражаются соответственно уравнениями [5]

где
р
—
частота смен кадров в секунду;
—
радиус делительной
окружности скачкового барабана, причем
Н
— шаг кинокадра; z
—
число лопастей мальтийского креста;
k
—
коэффициент, равный
;L
—
промежуток между
осями
вращения эксцентрика и мальтийского
креста; r—
промежуток
между осью вращения эксцентрика и
центром пальца;
R
—
промежуток между осью вращения
мальтийского
креста и центром пальца при входе в
шлиц;
—
начальный
угол, составленный r
и
L
при
входе пальца в шлиц мальтийского
креста;
—
начальный угол, составленный R
и
L
при
входе пальца в шлиц мальтийского креста.
Таблица 1.1
|
H |
z |
|
|
k |
|
|
|
19 |
4 |
45 |
45 |
1,41 |
4,15 |
0,75 |
|
19 |
24 |
82,5 |
7,5 |
7,66 |
1,64 |
0,54 |
|
7,62 |
36 |
85 |
5 |
11,47 |
0,63 |
0,53 |
В
табл. 1.1 приведены значения
,
,
k
и
V
при
р=24
кадр/с для мальтийского креста с
тангенциальным входом
и числом лопастей z=4
и
24 для 35-мм кинопленки и z=36
для 16-мм кинопленки, а также значения
светового коэффициента
,
а
на рис. 1.12 — графики зависимости
.
SO
80 90aH-vii
ростомz
увеличиваются значения k
и уменьшаются шачения
V
и
.
Уменьшение
У„акс
особенно
заметно при уменьшении
формата транспортируемой кинопленки
Рис.
1.12. Графики зависимости ![]()
Устойчивость изображения, получаемого при прерывистой контактной печати, выше, чем при непрерывной, что обусловлено лучшей фиксацией кинолент при экспонировании.
При контактной прерывистой печати устойчивость изображения практически мало зависит от точности механизма прерывистого движения кинолент точности перемещения кинолент на шаг кадра.
При
оптической печати неустойчивость
изображения в копии
зависит от точности фиксации негатива
,
точности фиксации
светочувствительной кинопленки
и увеличения печатного
объектива
,
а именно
(1.6)
Из указанной зависимости следует, что при печати с увеличением меньше единицы (например, 35—16 или 35—4Х8 мм) к механизму прерывистого движения негатива предъявляются менее жесткие технические требования по точности транспортирования киноленты на шаг кадра, чем к механизму прерывистого движения светочувствительной киноплёнки.
Рабочий
угол скачкового механизма
должен быть согласован
с углом лопасти обтюратора,
зависимостью
(1.7)
где
—
угол
предварительного закрытия;
— угол запаса,
учитывающий погрешности установки
обтюратора относительно
скачкового механизма и возможность
образования зазоров в их кинематическом
соединении.
Неустойчивость изображения в копии, получаемого при контактной печати с использованием грейферных механизмов унифицированной конструкции, не превышает 0,005 мм, а при оптической печати с увеличением, равным единице, — не свыше 0,008 мм. Грейферные механизмы унифицированной конструкции могут быть рекомендованы для применения в кинокопировальных аппаратах контактной и оптической точной печати промежуточных фильмовых материалов.
Неустойчивость изображения, получаемого при контактной печати с использованием мальтийских механизмов не превышает 0,010 мм, а при оптической печати с 35 мм контратипов на кинопленку 4X8 мм — не свыше 0,013 мм. Мальтийские механизмы рекомендуется применять в кинокопировальной аппаратуре контактной и оптической крупнотиражной печати.
