- •1 Судно: т/х «Wilson Trent» судовладелец « Wilson Ship Management as», Берген, Норвегия.
- •2 Основные характеристики судна
- •3 Район плавания и рейсы:
- •4 Время прохождения практики с 04.12.2012 по 24.03.2013
- •Инструкция по подготовке гд к работе
- •6 Описать обязанности по общесудовой тревоге. Вычертить и дать описание со спецификацией пожарных систем: водяной пенотушения, объемного тушения.
- •7 Описать меры по предупреждению загрязнения моря мусором. Вычертить схему фекальной системы судна, откачка фекальных вод в море или на сборщик в порту. Станция биологической очистки.
- •8 Вычертить схему сепаратора льяльных вод, откачка в море и в порту, описать возможные варианты.
- •9 Описать действия экипажа в случае аварийного разлива топлива, свои обязанности как вахтенного механика.
- •10 Описать правила приема и сдачи вахты. Вычертить схему расположения механизмов мко по платформам со спецификацией .
- •11 Вычертить схему рулевого устройства со спецификацией, элементы и их назначение
- •12 Вычертите схему и описание спасательных устройств на судне, требования Российского морского Регистра судоходства.
- •13 Вычертить схемы балластной и осушительной систем со спецификациями, дать технические характеристики механизмов систем.
- •14 Вычертите схему топливной системы, расположение топливных танков и цистерн на судне, описать приемку топлива на судне, его хранение и учет.
- •15 Вычертить схему циркуляционной масляной системы со спецификацией. Описать назначение , элементы, фильтры грубой тонкой очистки.
- •17 Описать подготовку к пуску, пуск и остановку дизельгенератора обслуживание и наблюдение за работой.
- •18 Описать действия вахтенной службы при обесточивании судна и аварийных ситуациях:
- •19 Дать описание ведения машинного журнала и журнала нефтяных операций
- •20 Вычертить схему сжатого воздуха со спецификацией, дать чертеж главного пускового клапана, описать принцип действия.
- •21 Описать работу и дать эскиз со спецификацией газотурбокомпрессора, промывку газовой и воздушной частей гтк.
- •22 Описать пуск, обслуживание и остановку рефустановки, заполнение хладагентом, отсутствие утечек, замену фильтра-осушителя.
- •23 Описать пуск, работу, остановку в ручном и автоматическом режиме, чистку сепаратора топлива и масла.
- •24 Описать регулировку тнвд, эскиз форсунки гд, опрессовку форсунок и подготовку форсунок в запас.
- •25 Описать последовательность моточистки гд, смену втулок, поршней, крышек цилиндров.
- •26 Дать схему со спецификацией и ее описание автоматизации систем подготовки топлива и масла.
1 Судно: т/х «Wilson Trent» судовладелец « Wilson Ship Management as», Берген, Норвегия.
2 Основные характеристики судна
Тип и класс судна: Сухогруз GL+100A5E1+MCE1AUT
Длина наибольшая: м 110,52
Ширина наибольшая: м 17,5
Осадка м 6,87-зимняя; 7,162-летняя
Водоизмещение т 9685 МТ
Дедвейт т 6875-зим.; 7337-лет.
Скорость в грузу узлы 11,5
(в балласте) - 12,5
Запас пресной воды м3 146,58
Бункер 100% м3 620,54-тяжелое; 70,32- диз.
Рекомендуемое топливо тяжелое IFO - 180
дизельное Marine Gaz Oil DMA
Суточный расход т 10-тяж.; 1- дизельного
Мощность ГД/частота вращения кВт/об/мин 4500/230
Тип и марка ГД дизель 6UET 45/80 D
3 Район плавания и рейсы:
Атлантический океан, Балтийское море, Норвежское море, Северное море.
Порты: Антверпен, Кармё, Мо и Рана, Гдыня, Гданьск, Екефет, Бильбао, Вентспилс, Лондондерри, Роттердам, Ливерполен, Грюдентанги.
4 Время прохождения практики с 04.12.2012 по 24.03.2013
5 На т/х «Wilson Trent» установлен главный двиг-ль Mitsubishi 6UET45/80D
Техническая характеристика двигателя
Тип дизеля – двухтактный, реверсивный, тронковый с газотурбинным импульсным наддувом, рядный, с вертикальным расположением цилиндров, с прямоточно-клапанной продувкой. Нумерация цилиндров от носа к корме. Прямолинейная передача мощности на гребной вал и ВФШ .
Порядок работы цилиндров: 6 -1 -5 -3 -4 -2
Работа на перегрузочной мощности допускается не более одного часа с интервалом не менее 12 часов.
Продолжительность пуска дизеля сжатым воздухом ( от начала подачи воздуха до начала работы на топливе) не более 8сек.
Число последовательных пусков дизеля при температуре в машинном отделении не ниже
,
стандартной вместимости баллонов
пускового воздуха и начальным давлением
воздуха в них не ниже 25 кг/
не менее 6.
Суточный расход топлива 10 т - тяжелого и 1т – дизельного
Номинальная мощность двигателя 4500 л.с.
Обороты двигателя 230 об/мин.
Для эксплуатации ГД используется тяжелое топливо марки IFO – 180, дизельное марки ДМ
Для регулирования частоты вращения используется регулятор WOODVARD UG - 8
Тепло выхлопных газов используется для утиль котла
Конструкция главного двигателя
Дизель изготовлен фирмой Kobe DIESEL – MITSUBISHI
Основные узлы и детали
- Крышки цилиндров
- Поршень с шатуном и мотылевым подшипником
- Цилиндровая втулка
- Коленчатый вал рамовые и упорный подшипники
- Пусковая воздушная система
- Выпускные клапана
- Топливная система
- Газотурбокомпрессор ГД
- Блок цилиндров
Общий вид ГД Mitsubishi 6UET 45/80 D
Цилиндровая крышка
Изготовлена из жаропрочного чугуна и имеет три отверстия для установки трех выхлопных клапанов, три отверстия для подвода охлаждающей жидкости к вых. клапанам, центральное отверстие для установки форсунки, имеет отверстия для установки индикаторного и предохранительного клапанов, восемь отверстий для крепления самой крышки, шесть отверстий для крепления вых. клапанов, отверстия для пускового клапана и его крепежа, на периферии крышки имеет два отверстия для водяных трубопроводов и их крепежа, с боков имеет отверстия для установки водяных «лягушек» трубопроводов для охлаждения рубашки и блока цилиндров, отверстия для крепления «коромысел». Цилиндровая крышка устанавливается на промежуточную «рубашку», а «рубашка» прижимает втулку в блоке цилиндров.
Поршень с шатуном головным и мотылевым подшипником
Состоит из следующих основных частей: головка, юбка поршня, головной подшипник, шатун, мотылевый подшипник. Головка поршня изготовлена из высокотемпературной стали. Внутри головки поршня четырьмя болтами устанавливается завихритель охлаждающей жидкости. В головке поршня имеются пять канавок под компрессионные кольца. Головка поршня крепиться к юбке поршня шпильками, в нижней части юбки поршня выструганы три канавки под маслосъемные кольца. Головка поршня с юбкой крепятся к шатуну с помощью поршневого пальца образуя головной подшипник. Нижняя пятка шатуна с двумя отверстиями крепиться к мотылевому подшипнику двумя мотылёвыми болтами. Мотылевый подшипник состоит из двух корпусов с баббитовыми вкладышами одетыми на шейку колен вала и стянутыми мотылевыми болтами. В мотылевом подшипнике, в шатуне, в юбке поршня и головке поршня сделаны отверстия и каналы для охлаждения головки поршня и юбки. Масло в эти канала подается через отверстия в рамовом подшипнике к коленчатому валу, затем через отверстие в шейке колен вала к мотылевому подшипнику.
Поршень двигателя 6UET 45/80D
Мотылевый подшипник
Цилиндровая втулка
Втулка литая изготовлена из высокопрочного чугуна имеет цилиндрическую форму. Втулка устанавливается в блок цилиндров, в верхней части она имеет бурт с двумя посадочными полями одно прилегает к блоку цилиндров а на другое устанавливается промежуточная «рубашка». Так же в верхней части втулки есть отверстия под штуцера по которым подходит смазка цилиндра от лубрикатора. В средней части втулки изготовлены 18 продувочных окон в один ряд опоясывают втулку, над ними изготовлены три канавки под уплотнительную резину. В нижней части втулки так же имеются две канавки под уплотнительную резину. Втулка охлаждается пресной водой находящийся в за рубашечном пространстве блока цилиндров. Втулка крепится вместе с рубашкой и цилиндровой крышкой на одних шпильках.
Коленчатый вал рамовые и упорный подшипники
Коленчатый вал кованный изготовлен из высоколегированной стали состоит из шести мотылевых шеек, шести рамовых шеек, противовесов, с кормового конца вала находится шестерня привода распредвала с носового конца находится шестерня привода вспомогательных механизмов. Рамовый подшипник состоит из нижнего вкладыша который установлен в постель фундаментной рамы и верхнего вкладыша который вставляется в верхнюю крышку подшипника. Соответственно коленчатый вал ложится в нижнюю постель подшипника рамовой шейкой верхней крышкой с вкладышем он закрывается, для установления нужного зазора между вкладышами используются прокладки. Подшипник крепится шпильками вкрученными в края нижней постели. Смазка подводится по трубкам подсоединенным к верхней крышке подшипника. Для предотвращения осевого перемещения коленчатого вала один из рамовых подшипников (со стороны маховика или шестерни привода распределительного вала) делают опорно-упорным что позволяет сохранить во время работы дизеля. Коленчатый вал нагревается и удлиняется, больше чем фундаментная рама поэтому для обеспечения свободного удлинения вала при его нагреве в одном направлении в упорно-опорном подшипнике предусматривают минимальный осевой зазор а остальные рамовые подшипники выполняют меньшей длины чем рамовые шейки вала. У упорно –опорного подшипника имеются залитые антифрикционным сплавом торцовые упорные поверхности, съемные упорные кольца или сегменты, в которые упираются бурты рамовой шейки или торцовые поверхности щек кривошипов.
Коленчатый вал ГД
Рамовый подшипник ГД
Упорно-опорный подшипник ГД
Пусковая воздушная система
Система предназначена для пуска и регулирования частоты вращения коленчатого вала дизеля. При положении поршня, соответствующему началу такта расширения, в цилиндр через пусковой клапан поступает сжатый воздух под давлением 2,5 – 3 мПа. Под действием воздуха поршень движется в низ, вращая коленчатый вал. При пуске воздух поступает последовательно во все цилиндры в порядке их работы.
Основные устройства пусковой системы.
Для осуществления многократных пусков при открытых разобщительных клапанах на баллонах пускового воздуха и разгрузки пусковой магистрали после завершения пуска служит главный пусковой клапан. Главный пусковой клапан двигателя MITSUBISHI состоит из тарелки 3, вспомогательного разгрузочного клапана 4 и поршня 2 управляющего цилиндра, нагруженного пружиной 1. Воздух из пусковых баллонов поступает в полость главного пускового клапана и одновременно через клапан управления пуском на посту управления – в полость управляющего цилиндра. При этом главный пусковой клапан закрыт, а пусковой трубопровод через вспомогательный клапан 4 сообщен с атмосферой. При установке рукоятки на посту управления в положение «Пуск» клапан управления пуском сообщает полость управляющего цилиндра с атмосферой. Главный пусковой клапан открывается и воздух поступает к пусковым клапанам цилиндров; клапан 4 разобщает пусковую магистраль с атмосферой.
Воздухораспределитель служит для управлением моментами открытия и закрытия пусковых клапанов в порядке работы цилиндров. По конструкции воздухораспределители разделяют на дисковые, золотниковые и клапанные. На двигателе Митсубиси установлен дисковый воздухораспределитель. Принцип действия состоит в том что один диск с отверстиями и трубками идущими на пусковые клапана жестко закреплен на двигателе а второй диск с отверстиями вращается от распредвала. Воздух подается от главного пускового клапана через центральное отверстие в уплотнительной крышки, при вращении распредвала вращается диск с отверстиями по мере совмещения отверстий воздух попадает на нужный цилиндр.
Пусковые клапаны служат для подачи сжатого воздуха в цилиндр при пуске дизеля. Клапаны открываются воздухом, поступающим к их управляющим поршням от воздухораспределителя. Пусковой клапан двигателя Митсубиси состоит из штока 6, с тарелкой 8, пружины 4 и управляющего поршня 3. Воздух от главного пускового клапана подводится в полость между уравновешивающим поршнем и тарелкой клапана, а от воздухораспределителя в полость над управляющим поршнем.
Главный пусковой клапан ГД
Распределительный клапан ГД
Пусковой клапан ГД
Выпускные клапана
В двухтактных дизелях с прямоточно- клапанной продувкой применяют клапанно щелевое газораспределение. Для впуска воздуха в цилиндр служат продувочные окна во втулке, которые открываются и закрываются поршнем, а клапанный механизм управляет выпуском газов. На двигателе Митсубиси установлены по три выхлопных клапана на каждый цилиндр. Клапана приводятся в действие от кулачковой шайбы через толкатель, штангу и клапанные рычаги.
Выхлопной клапан ГД
(внизу с права на рис. расположение клапанов на крышке цилиндра)
Топливная система
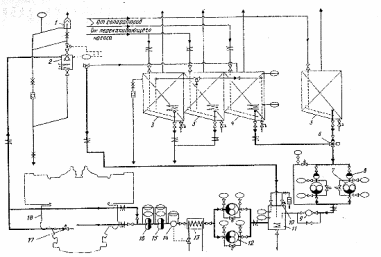
Функциями топливной системы являются : прием и перекачивание топлива, его хранение и обработка (введение присадок, динамическая обработка в целях получения равномерной структуры и очистки топлива), подогрев и подача к двигателям и котлам. В связи с наличием на судне двух сортов топлив имеются две расходные цистерны: для дизельного топлива 5 и для тяжелого 4 (см. рисунок). Во избежание потери текучести топлив с высокой температурой застывания все цистерны для обогрева оборудованы паровыми змеевиками, а топливо проводы – паровыми спутниками или электрическими подогревателями. Клапан 6 снабженный дистанционным приводом, служит для переключения магистрали подачи с дизельного топлива на тяжелое и на оборот 3 – отстойные цистерны тяжелого топлива. Топливо из расходной цистерны после клапана 6 направляется в бустерную (рециркуляционную) цистерну 11. Фильтры 8 и насосы 7, 9 (расходометр). Цистерна 11 выполняет прежде всего функцию буферной емкости; при переключении с легкого топлива на тяжелое и обратно в ней происходят их смешивание, что исключает резкое изменение температур и вязкости направляемого к двигателю 18 топлива. Состав смеси по мере вырабатывания оставшегося в системе топлива постепенно меняется, и в конце переходит на топливо на которое был осуществлен перевод. При резком переходе с холодного топлива на горячее не исключено заклинивание пар ТНВД. Свободный уровень топлива и связь цистерны с атмосферой обеспечивают вывод из системы растворенного в топливе воздуха и газообразных продуктов его испарения. Через цистерну 11 осуществляется рециркуляция топлива по контуру цистерна-подогреватель –двигатель-цистерна. Это необходимо при существенном сокращении потребления топлива двигателем (переход на малый ход) или его прекращении (остановка). Если в этих условиях тяжелое топливо не подогревать и не прокачивать по системе, то оно, несмотря на наличие паровых спутников, может застынуть в трубах. Бустерная цистерна оборудована реле уровня, по сигналу которого осуществляется подпитка насосами 7. За цистерной расположены топливоподкачивающие насосы 12, которые обеспечивают циркуляцию топлива в контуре топливоподачи и создают в нем давление поддерживаемое с помощью клапана 17 на уровне 0,3 – 0,5 Мпа. Если для дизельных топлив необходимость в подогреве отпадает то для тяжелых топлив предварительный подогрев в паровых или электрических подогревателях 13 является обязательным, так как только этим путем можно достичь требуемой вязкости. Контроль за вязкостью и управление подогревателем встроенный в систему топливоподачи вискозиметр – 14. За ним установлен фильтр грубой 15 и тонкой 16 очистки с тонкостью отсева 6 -15 мкм. Постоянство давления обеспечивается невозвратным клапаном 10. Для выпуска нерастворенных в топливе газов служит вентиляционная цистерна 2, в верхней части которой установлен газоотделительный клапан циклонного типа и конденсаторный горшок. В систему относящуюся непосредственно к дизелю, входят ТНВД, топливо проводы и форсунки, через которые происходит впрыскивание топлива в цилиндры и его распыливание. В систему топливо поступает от фильтров тонкой очистки 16. Сначала оно попадает в приемные сосуд из которого по проложенной вдоль двигателя магистрали через запорные клапаны подводится к каждому ТНВД. Отсечное топливо а так же его излишек, создаваемый топливоподкачивающими насосами, отводятся через запорные клапаны в магистраль отсечного топлива и сосуд на котором установлен редукционный клапан.
Топливная система ГД
Топливные насосы высокого давления (ТНВД) подают топливо к форсункам, в строгом соответствии с режимом работы двигателя в заданный момент времени и определенной продолжительностью, сжимая топливо до высокого давления (50 – 150 Мпа) в целях его последующего качественного распыливания форсункой. На двигателе Митсубиси установлены ТНВД золотникового типа.
В ТНВД золотникового типа плунжер золотник осуществляет подачу топлива и регулирует цикловую подачу. В верхней части плунжера отфрезерована фасонная выточка, образующая отсечную винтовую кромку, вертикальный и кольцевой пазы. В зависимости от способа регулирования цикловой подачи изменяются расположение отсечных кромок. Одно или два окна втулки сообщаются с приемной полостью насоса; открытием и закрытием окон управляет плунжер. Подача топлива к форсунке начинается после того, как верхняя кромка плунжера перекроет окна, конец подачи- когда отсечная винтовая кромка откроет окно и сообщит фигурный паз и над плунжерное пространство с приемной полостью насоса. Цикловая подача регулируется благодаря развороту плунжера на некоторый угол, при этом изменяется активный ход плунжера. Механизм поворота плунжера на втулку свободно надета поворотная втулка с закрепленным на ней зубчатым венцом, крестовина отфрезерована заодно с плунжером, входит в прямоугольные пазы поворотной втулки. Зубчатая рейка связанная с общей для всех ТНВД тягой управления топливоподачей, входит в зацепление с зубчатым венцом поворотной втулки. Передвигаясь с помощью тяги управления, рейки разворачивают все плунжеры ТНВД на одинаковый угол изменяя цикловую подачу.
Топливный насос ТНВД ГД
Форсунки, устанавливаемые в цилиндровой крышке, служат для впрыска и распыливания топлива. Топливо подается к форсунке насосом и распыляется проходя через мелкие отверстия сопла распылителя. Форма и длина струи, тонкость распыливания зависят от давления впрыска, диаметра сопловых отверстий и их расположения вязкости и плотности топлива. Для того чтобы вся порция топлива впрыскивалась в цилиндр при достаточно высоком давлении, канал по которому топливо поступает к сопловым отверстиям, запирается иглой, нагруженной пружиной. На двигателе установлена форсунка закрытого типа с механическим запором и съемным распылителем.
Форсунка ГД
Газотурбокомпрессор ГД
На
судне имеются два ГТК мари МЕТ
– 350
с импульсной системой наддува, максимальные
обороты турбины на полном ходу 13000
об/мин. Диаметр крылатки 350мм. Воздух из
атмосферы через фильтр-глушитель
поступает в компрессор, где сжимается
до давления 0,15 – 0,34 Мпа, охлаждается в
воздухоохладителе и поступает в ресивер,
а оттуда в рабочий цилиндр двигателя.
Газы из цилиндра собираются в выпускном
коллекторе и из него поступают в
одноступенчатую турбину, приводя во
вращение ее и находящийся с ней на одном
валу компрессор. При нагрузке менее 50%
энергии газов недостаточно и тогда
подключается электроприводной компрессор
(воздуходувка). Турбины работают при
постоянном или переменном давлении
газа. Средняя температура газов перед
турбиной 300 – 400
.
Блок цилиндров
Блок цилиндров состоит из рубашек по числу цилиндров в виде единого блока. Для посадки цилиндровых втулок у рубашек цилиндров имеются опорные и направляющие бурты, полость между рубашкой и втулкой, в которой циркулирует охлаждающая вода, называется зарубашечным пространством. Вода поступает в нижнюю часть этой полости, омывает цилиндровую втулку, поднимается в верх по перепускным патрубкам и перетекает в полость охлаждения цилиндровой крышки. Для подвода наддувочного воздуха и отвода газов имеются воздушные и газовые полости. На верхней части рубашек имеются отверстия для установки шпилек крепления цилиндровых крышек. На нижней части рубашек имеются отверстия для анкерных связей крепления блока цилиндров со станиной и фундаментной рамой. Блок цилиндров изготавливается из серого чугуна.
Основные параметры двигателя МИТСУБИСИ 6UET 450/800
Обороты ГД 230 об/мин
Температура выхлопных газов 280 – 315
Смазка подшипников:
давление 2,8 – 3,5 кг/см2
температура на входе 20 - 45
температура на выходе 20 - 55
Температура масла охлаждения поршня 45 - 60
Охлаждение цилиндров:
давление 1,5 – 2,0 кг/см2
температура на входе 50 - 55
температура
на выходе 63
3
Давление забортной воды 1,0 – 2,0 кг/см2
Давление пускового воздуха 15 – 25 кг/см2
Давление топлива 2,0 – 4,0 кг/см2
Воздухоохладитель:
перепад давления 0-350 мм/рт.ст
Смазка ГТК:
давление 1,0 – 1,5 кг/см2
температура на входе 30 – 45
температура на выходе 45 - 75
Обороты ГТК 20000 об/мин
Температура на входе в ГТК 550
